2025-12-15
Over more than two months of operations on the WCXX Offshore Platform in southern China, Vertechs REALology Intelligent Drilling Fluids Monitoring System successfully completed real-time drilling fluid performance monitoring on six wells. The system maintained stable operation throughout its deployment, delivering accurate and dependable measurements.

Fig 1. REALology Intelligent Drilling Fluids Monitoring System with over 20,000 hours of field-proven operation
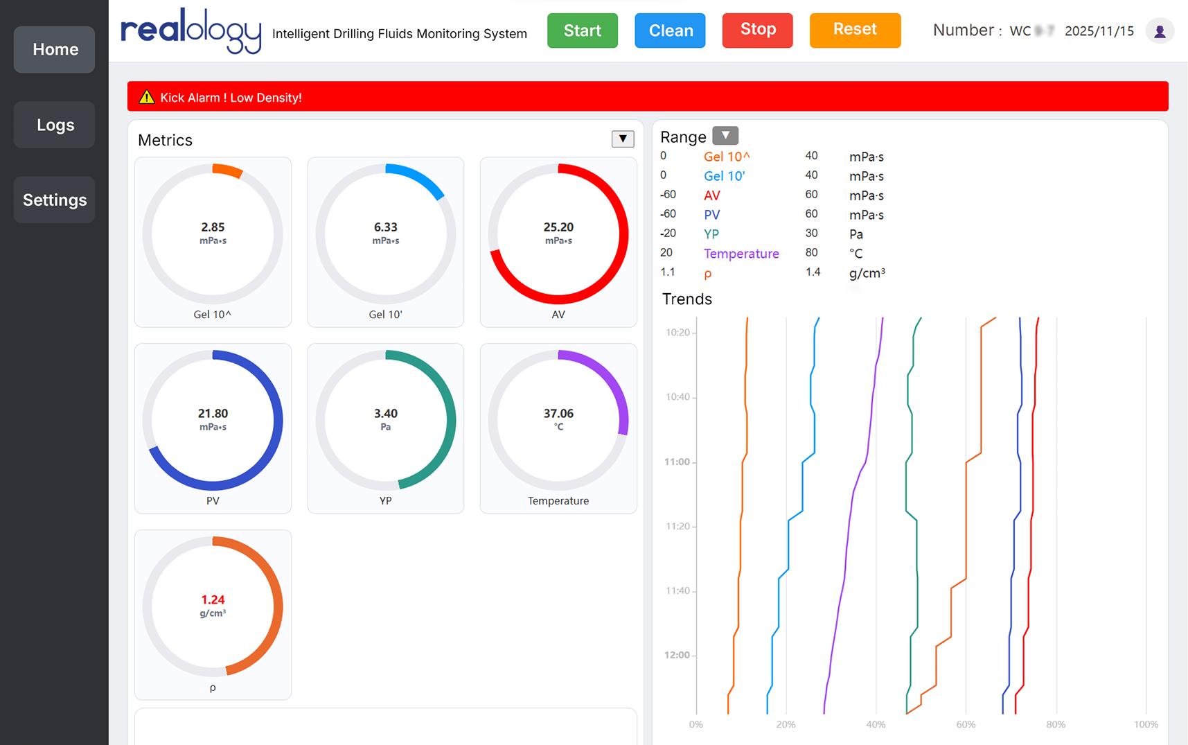
Highlight: Early Kick Warning
While drilling into a high-pressure formation, the system detected performance anomalies caused by formation fluid influx through real-time comparison of parameters such as inlet and outlet drilling fluid density. It issued a kick warning before any significant change in the total mud pit volume occurred. This early alert provided the crew with valuable response time, allowing them to mitigate the potential risk proactively.

Fig 2. REALology Intelligent Drilling Fluids Monitoring System deployment
Why is this warning so significant?
Extended Early-Warning Window: The system identifies drilling fluid property variations before detectable pit gain occurs, extending critical response time for well control and enhancing operational safety.
Enhanced Diagnostic Reliability: Multi-parameter correlation analysis minimizes false alarms and delivers precise diagnostic indicators.
Validated Operational Stability: Consistent performance across six wells under varying downhole conditions confirms system maturity and reliability.

Fig 3. REALology Intelligent Drilling Fluids Monitoring System early kick warning
To date, Vertechs REALology Intelligent Drilling Fluids Monitoring System has been deployed on over 130 wells. It is CNAS‑certified with a measurement accuracy of ≤±0.3%, fully compliant with API standards. The successful early‑kick detection achieved on this offshore platform demonstrates a tangible advancement in intelligent monitoring technology for drilling safety.
©2026 Vertechs Group 蜀ICP备13005232号-1